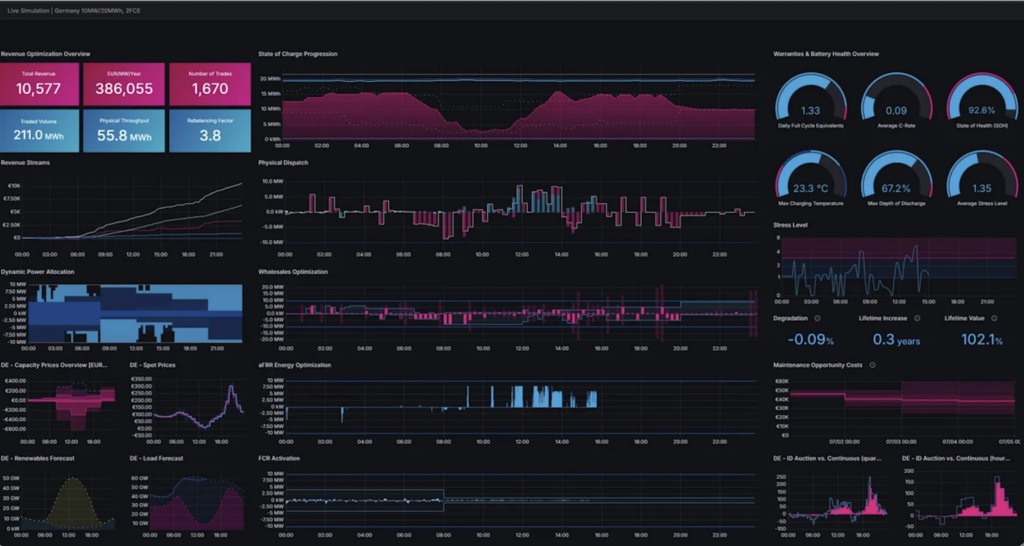
Enspired y Nexus Energía han compartido las conclusiones de un back‑testing y una demostración de resultados obtenidos gracias a la nueva plataforma de optimización basada en inteligencia artificial desarrollada por Enspired. Esta permite ejecutar decisiones automatizadas de trading multimercado integrando, de forma simultánea, las restricciones técnicas propias de los sistemas de almacenamiento en baterías (BESS). Entre estas limitaciones se incluyen el estado de carga (SoC), los límites de ciclos y los costes asociados a la degradación, lo que permite al algoritmo optimizar ingresos sin comprometer la vida útil del activo.
El análisis presentado se basa en una simulación sobre condiciones reales del mercado eléctrico español, sin asociarse a un activo físico concreto. El modelo considera un sistema BESS stand-alone de 5 MW en dos configuraciones de capacidad energética: 2 horas y 4 horas. Los resultados obtenidos reflejan el comportamiento del algoritmo en operación continua dentro del mercado mayorista, especialmente en el intradiario, bajo condiciones reales de precio y volatilidad.
En términos de rendimiento, la plataforma alcanza ingresos anuales aproximados de 134.000 €/MW para sistemas de 4 horas y 85.000 €/MW para configuraciones de 2 horas, lo que supone mejoras de hasta un 58 % respecto a estrategias de trading convencionales o menos sofisticadas. Estos resultados derivan de una operativa intensiva, con hasta 1.000 transacciones diarias.
Desde Enspired explican que la optimización se basa en una gestión simultánea de múltiples mercados, lo que maximiza el valor capturado en cada intervalo temporal en función de las señales de precio y de las restricciones operativas del sistema.
Adicionalmente, se presentó un ejercicio de back-testing con datos históricos del mercado español, que muestra un potencial de ingresos de hasta 250.000 €/MW/año para sistemas de 2 horas, combinando estrategias de arbitraje en el mercado mayorista con la participación en servicios de ajuste como aFRR (reserva de restauración automática de frecuencia) y mFRR (reserva manual). Estos resultados dependen de la configuración específica del activo y de la evolución de las condiciones de mercado.
Este contenido está protegido por derechos de autor y no se puede reutilizar. Si desea cooperar con nosotros y desea reutilizar parte de nuestro contenido, contacte: editors@pv-magazine.com.











Al enviar este formulario, usted acepta que pv magazine utilice sus datos con el fin de publicar su comentario.
Sus datos personales solo se divulgarán o transmitirán a terceros para evitar el filtrado de spam o si es necesario para el mantenimiento técnico del sitio web. Cualquier otra transferencia a terceros no tendrá lugar a menos que esté justificada sobre la base de las regulaciones de protección de datos aplicables o si pv magazine está legalmente obligado a hacerlo.
Puede revocar este consentimiento en cualquier momento con efecto para el futuro, en cuyo caso sus datos personales se eliminarán inmediatamente. De lo contrario, sus datos serán eliminados cuando pv magazine haya procesado su solicitud o si se ha cumplido el propósito del almacenamiento de datos.
Puede encontrar más información sobre privacidad de datos en nuestra Política de protección de datos.